Tether 的 USDT 市值创下 1200 亿美元新高,释放「Uptober」信号
Tether 的 USDT 市值首次突破 1200 亿美元,可能会推动比特币和以太币价格反弹,结束其长达 7 个月的下跌趋势。
Tether 的 USDT 市值首次突破 1200 亿美元,可能会推动比特币和以太币价格反弹,结束其长达 7 个月的下跌趋势。
撰文:Zoltan Vardai
编译:Koala,火星财经
1200 亿美元的 USDT 市值可能会溢出到比特币和以太币,结束其长达 7 个月的下跌趋势并挽救「Uptober」的叙事。
Tether 以美元计价的稳定币市值首次突破 1200 亿美元的纪录,预示着加密货币可能出现反弹。
据该公司网站提供稳定币供应量的实时更新,Tether 的 USDT,作为全球最大的稳定币,其市值在 10 月 20 日突破了 1200 亿美元大关。

流通中的 Tether 代币。资料来源:Tether.to
稳定币是法定货币和数字资产之间的主要入口。稳定币供应量的增加通常被用作预测即将到来的牛市反弹的信号,因为它表明投资者在投资加密货币之前正在大量购买稳定币。
不断增长的 USDT 供应量可能有助于催化下一次比特币 BTC 价格反弹。8 月,在比特币价格于 8 月 5 日跌至五个月低点 49,500 美元以上后,Tether 在五天内铸造了 13 亿美元的 USDT。
到 8 月 9 日,13 亿美元的 USDT 帮助比特币从 8 月 5 日的市场底部反弹超过 21%,交易价格为 60,271 美元。
1200 亿美元 USDT 能否催化比特币「Uptober」反弹?
Tether 不断增长的稳定币供应可能会催化下一轮「Uptober」反弹(加密货币俚语中的十月),因为从历史上看,这个月对比特币价格有利。
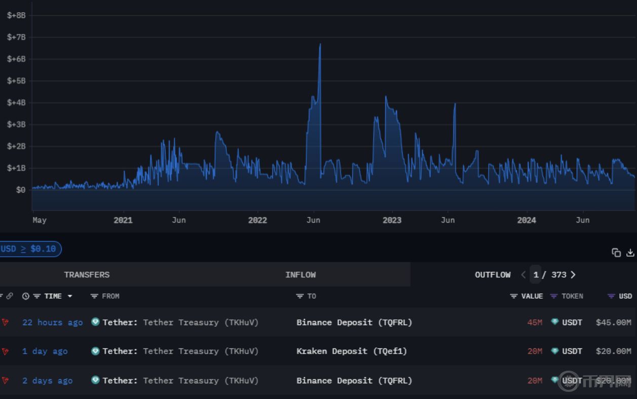
从 Tether 的资金流来看,很大一部分资金被发送到一些最大的中心化交易所 (CEX),这表明投资者的购买压力即将到来。
Arkham Intelligence 的数据显示,在过去 48 小时内,Tether 的资金向币安发送了价值超过 6600 万美元的稳定币,向 Kraken 交易所发送了价值超过 2000 万美元的 USDT。

Tether 资金流出。来源:Arkham Intelligence
相反,稳定币流入不足通常会导致加密货币市场出现调整。8 月 12 日,由于机构暂时停止购买 USDT,比特币价格跌破 60,000 美元的心理关口,回调近 4%。
比特币能否在十月底前实现突破?
根据历史图表模式,一些分析师预计,在经历了 9 月份的下跌趋势后,比特币将在三个月内反弹至 92,000 美元。
根据 CoinGlass 的数据,10 月是比特币价格历史上第二好的月份,平均回报率为 21%,仅次于 11 月,11 月比特币的平均月回报率超过 46%。

比特币月回报率。资料来源:CoinGlass
在 2020 年比特币减半的上一年,比特币价格在 10 月份上涨了 27% 以上,11 月份上涨了 42% 以上,这波上涨持续了六个月,一直持续到 2021 年 3 月。
据著名加密货币分析师 Rekt Capital 称,要想确认比特币可能从当前的「螃蟹行进」中突破,本周收盘价需要超过 68,700 美元。

BTC/USD,1 周图表。资料来源:Rekt Capital
比特币 ETF 流入量的不断增长可能有助于比特币的潜在突破。10 月 17 日,比特币 ETF 的总净流量突破了创纪录的 200 亿美元大关,而这距离推出仅过去 10 个月。
相比之下,黄金 ETF 花了近五年时间才突破了这一 200 亿美元的大关。
免责声明:文章中的所有内容仅代表作者的观点,与本平台无关。用户不应以本文作为投资决策的参考。
你也可能喜欢
Bitget 将捐赠 1,200 万港元,支持香港大埔火灾救援及重建工作
Animoca Brands高管:2026年将拓展业务重心,聚焦稳定币、AI与DePIN领域
Bitget现货杠杆关于暂停 ELX/USDT 杠杆交易服务的公告
网格新人福利:领取 150 USDT 双重欢迎礼
