تصل ترقية Ethereum's Pectra في 7 مايو كما هو محدد
تستعد Ethereum (ETH) لترقية PECTRA في 7 مايو. قد يجلب الشوكة المزيد من الديناميات إلى سعر الرمز الراكد.
تأتي ترقية Ethereum Pectra التي طال انتظارها في 7 مايو ، مما يجلب تغييرات على تجربة المستخدم النهائي ، وكذلك قابلية التوسع في الشبكة. من المتوقع الترقية عند ارتفاع كتلة 364032 ، مع عدم وجود علامات للوصول لاحقًا أو قبل المقرر.
ستكون أكبر التغييرات هي إدخال المحافظ الذكية ، وزيادة سعة النقطة ، وتوسيع المراوغة من 32 ETH إلى 2048 ETH كحد أقصى.
تهبط Pectra في أقل من 24 ساعة - إنها منخفضة Ethereum hardfork
1⃣7702: جميع محافظ 0x تصبح محافظ اتصال ذكية
2⃣7691: سعة النقطة 2xs ، من 3 → 6
3⃣7251: يمكن أن تتراوح حصة المصادقون بين 32-2،048 ETH
إنهم أكثر من ذلك ، لكن EIP7702 هو فتح ضخم 👇
- ديفيد هوفمان (@trustlessstate) 6 مايو 2025
تصل الترقية في وقت تشهد فيه النقطية Ethereum حيث يحترق بين 84 و 100 ETH في 24 ساعة. يعد استخدام Blob حاليًا هو النشاط الرئيسي على Ethereum بناءً على حروق الرسوم. ستؤدي الترقية إلى خفض تكاليف سلاسل L2 مع زيادة الأنشطة القائمة على Ethereum
ستستهدف الترقية كل من حاملي واسعة النطاق والمستخدمين النهائيين بمحافظ ذكية ، ومعاملات الدُفعات ، والجلسات الذكية ، أشار بيدرو جوميس ، باني WalletConnect. تفتح الترقية الأبواب على محافظ ذكية شخصية واستخدام أرخص لخدمات Web3 مع الغاز المدعوم.
ستؤدي الترقية إلى تأخير مؤقت في ودائع ETH وسحب بعض الخدمات. سوف يدعم Crypto.com الترقية وسيغلق الودائع والسحب حول ارتفاع الكتلة المحدد مسبقًا لضمان استقرار الشبكة. تأتي الترقية في وقت انخفضت فيه عناوين Ethereum النشطة إلى 326 ألفًا في 24 ساعة ، متخلفًا خلف سلاسل Solana و L2.
في السابق ، كان من المتوقع أن بكترا في أواخر يونيو ، لكن استعداد العقد دفعت الترقية في وقت سابق. Pectra هو جزء من الجهد المبذول لجعل Ethereum أكثر قابلية للتطوير وليس الاعتماد على سلاسل L2. الهدف النهائي هو إعادة النشاط على السلسلة إلى Ethereum مع الحفاظ على قدرات سلاسل L2.
Eth يتراجع قبل إطلاق Pectra
وقد تم اعتبار البكرا على نطاق واسع المشغل المحتمل لسعر ETH. ومع ذلك ، نادراً ما ارتفعت ETH بعد الترقيات ، واستمرت الأخبار في الفشل في حشد.
تماما كما تم الإعلان عن بكترا ، غرق ETH مرة أخرى أقل من 1800 دولار. تم تداول ETH عند 1770.13 دولار ، مع الفائدة المفتوحة أقل من 10 مليارات دولار.
ETH على مفترق طرق ، مع مزيج من التراكم وبيع الذعر من أجل الخسارة. يُنظر إلى الرمز المميز على أنه محفوف بالمخاطر لتصحيح آخر ، مما يمنع التجار من المخاطرة بالمواقف المستفادة. ترقية Pectra هي واحدة من العوامل الكامنة وراء أكثر التنبؤات التفاؤل لحشد ETH .

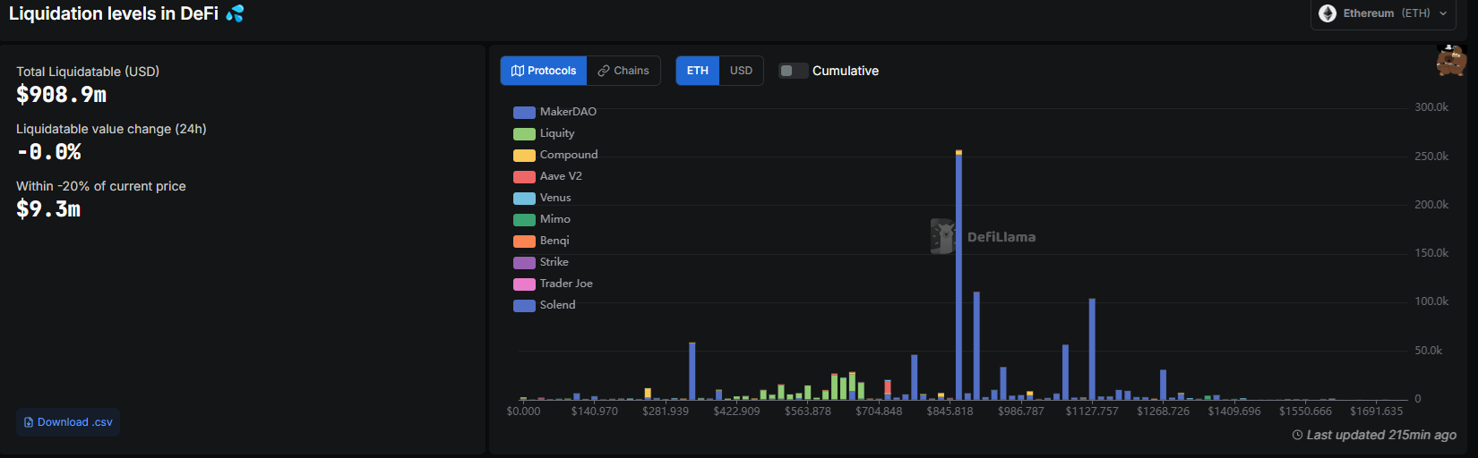
كما أن الجانب السلبي المحتمل لـ ETH يدفع أيضًا بروتوكولات DeFi ، حيث تبدأ القروض بسعر تصفية أقل في نطاق 1400 دولار. تنخفض مستويات التصفية في DeFi إلى 863 دولارًا ، مما يشير إلى انخفاض الثقة نسبيًا في قدرة ETH على الاحتفاظ بنطاق سعر موثوق.
المشاعر الإجمالية على Ethereum يعني أن البكرا قد لا تحرك السعر بناءً على أكثر التنبؤات الصعودية. ومع ذلك ، يُنظر إلى الترقية على أنها واحدة من العوامل المحتملة لوقف شريحة ETH لمدة خمسة أشهر.
أخبار التشفير الخاصة بك تستحق الاهتمام - يضعك سلك الفرق الرئيسي
إخلاء المسؤولية: يعكس محتوى هذه المقالة رأي المؤلف فقط ولا يمثل المنصة بأي صفة. لا يُقصد من هذه المقالة أن تكون بمثابة مرجع لاتخاذ قرارات الاستثمار.
You may also like
CandyBomb و ZBT تداول العقود الآجلة لربح حصة من100,000 ZBT!
أصدرت Bitget تقرير تقييم صندوق الحماية لشهر سبتمبر 2025
صناديق المفاجآت الحصرية لمجموعة مالكي عملة BGB - اربح حوافز عملات عشوائية!
Bitget و LAB Carnival: احصل على حصة قدرها 2,640,000 LAB!
Trending news
المزيدأسعار العملات المشفرة
المزيد








